cPVAL Last Prompted
Summary
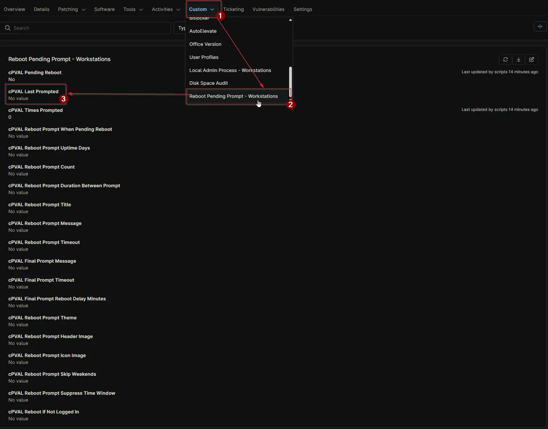
Stores the timestamp of the last reboot prompt sent to the device. Updated automatically by the script. Manual edits are not recommended.
Details
| Label | Field Name | Definition Scope | Type | Required | Default Value | Technician Permission | Automation Permission | API Permission | Description | Tool Tip | Footer Text | Org Level Tab | Location Level Tab | Device Level Tab |
|---|---|---|---|---|---|---|---|---|---|---|---|---|---|---|
| cPVAL Last Prompted | cpvalLastPrompted | Device | Text | False | Editable | Read_Write | Read_Write | Stores the timestamp of the last reboot prompt sent to the device. Updated automatically by the script. Manual edits are not recommended. | Displays when the last reboot prompt was triggered. This field is script-managed and should not be manually changed. | Used for tracking prompt history. Avoid manual updates, as they are maintained by automation. | Reboot Pending Prompt - Workstations |
Dependencies
Custom Field Creation
Sample Screenshot

Changelog
2025-12-19
- Initial version of the document